LEMON Manuals: Even more car manuals for everyone: 1960-2025
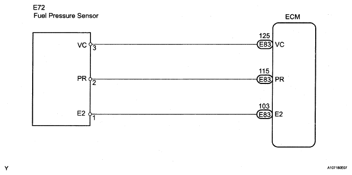
Home >> Lexus >> 2007 >> GS 450h >> Repair and Diagnosis (Single Page) >> Engine Performance >> System >> Engine Control System - DTC P0115 - P0306 >> DTC P0190 Fuel Rail Pressure Sensor Circuit; DTC P0192 Fuel Rail Pressure Sensor Circuit Low Input; DTC P0193 Fuel Rail Pressure Sensor Circuit High Input >> Wiring Diagram
April 5, 2026: LEMON Manuals is launched! Read the announcement.

DTC P0190 Fuel Rail Pressure Sensor Circuit; DTC P0192 Fuel Rail Pressure Sensor Circuit Low Input; DTC P0193 Fuel Rail Pressure Sensor Circuit High Input: Wiring Diagram

Fig 1: Fuel Rail Pressure Sensor - Wiring Diagram
G05302350Courtesy of © TOYOTA, LICENSE AGREEMENT TMS1002