LEMON Manuals: Even more car manuals for everyone: 1960-2025
Home >> Subaru >> 2000 >> Forester L F4-2.5L SOHC >> Repair and Diagnosis >> Powertrain Management >> Computers and Control Systems >> Relays and Modules - Computers and Control Systems >> Engine Control Module >> Testing and Inspection >> Component Tests and General Diagnostics
April 5, 2026: LEMON Manuals is launched! Read the announcement.

Component Tests and General Diagnostics

AT/MT - IDENTIFICATION CIRCUIT MALFUNCTION [MT VEHICLES]

CAUTION: After repair or replacement of faulty parts, conduct CLEAR MEMORY MODE and INSPECTION MODE. Refer to How to Clear Diagnostic Trouble Codes. Clear Memory Mode




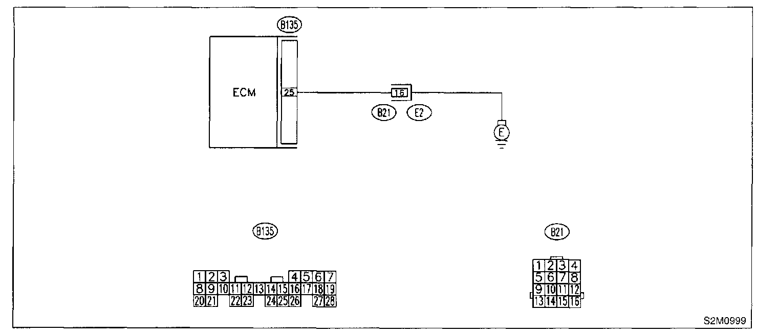
WIRING DIAGRAM

10DH1: CHECK HARNESS BETWEEN ECM CONNECTOR AND ENGINE GROUNDING TERMINAL.
1. Turn ignition switch to ON.

Connector & Terminal (B135) No.25 (+) - Chassis Ground (-):




2. Measure voltage between ECM and chassis ground.

CHECK: Is the voltage more than 2 V?

YES: Repair harness and connector.

NOTE:
In this case, repair the following:
- Open circuit in harness between ECM connector and engine grounding terminal
- Poor contact in engine grounding terminal
- Poor contact in coupling connector (B21)

NO: Go to step 10DH2.

10DH2: CHECK POOR CONTACT.
Check poor contact in ECM connector.

CHECK: Is there poor contact in ECM connector?

YES: Repair poor contact in ECM connector.

NO: Contact with Subaru of America (SOA) service.

NOTE: Inspection by Subaru of America's DTM is required, because probable cause is deterioration of multiple parts.