LEMON Manuals: Even more car manuals for everyone: 1960-2025
Home >> Mazda >> 1994 >> MX-3 Base, Automatic >> Repair and Diagnosis >> Engine Performance >> System >> Engine Controls - Tests W/Codes - V6 >> Trouble Code Charts >> Code 12: (Throttle Sensor)
April 5, 2026: LEMON Manuals is launched! Read the announcement.

Code 12: (Throttle Sensor)

Fig 1: Trouble Code No. 12 Diagnostic Chart (Throttle Sensor )
G94B45055Courtesy of MAZDA MOTORS CORP.
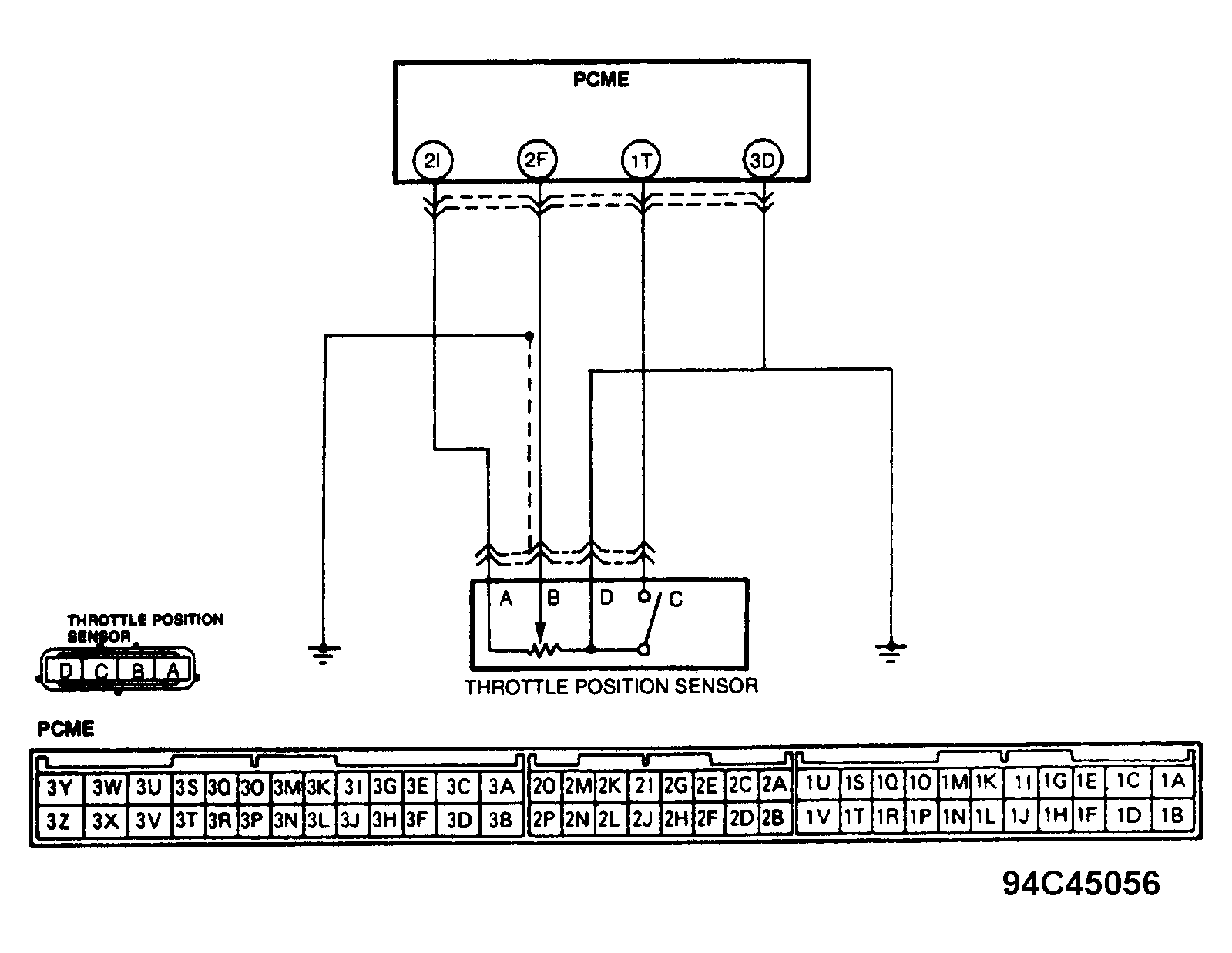
Fig 2: Trouble Code No. 12 Circuit Diagram
G94C45056Courtesy of MAZDA MOTORS CORP.