LEMON Manuals: Even more car manuals for everyone: 1960-2025
Home >> Subaru >> 1989 >> RX Standard >> Repair and Diagnosis >> Engine Performance >> System >> Tests W/Codes - MPFI >> Code Charts >> Code 21
April 5, 2026: LEMON Manuals is launched! Read the announcement.

Code 21

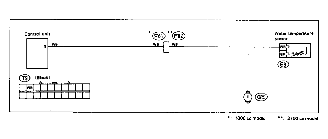
Fig 1: Trouble Code 21: Water Temperature Sensor - Wiring Diagram
G118389Courtesy of SUBARU OF AMERICA, INC.
Fig 2: Trouble Code 21: Water Temperature Sensor - Flow Chart
G121909Courtesy of SUBARU OF AMERICA, INC.