LEMON Manuals: Even more car manuals for everyone: 1960-2025
Home >> Subaru >> 1989 >> RX Standard >> Repair and Diagnosis >> Engine Performance >> System >> Tests W/Codes - MPFI >> Code Charts >> Code 24
April 5, 2026: LEMON Manuals is launched! Read the announcement.

Code 24

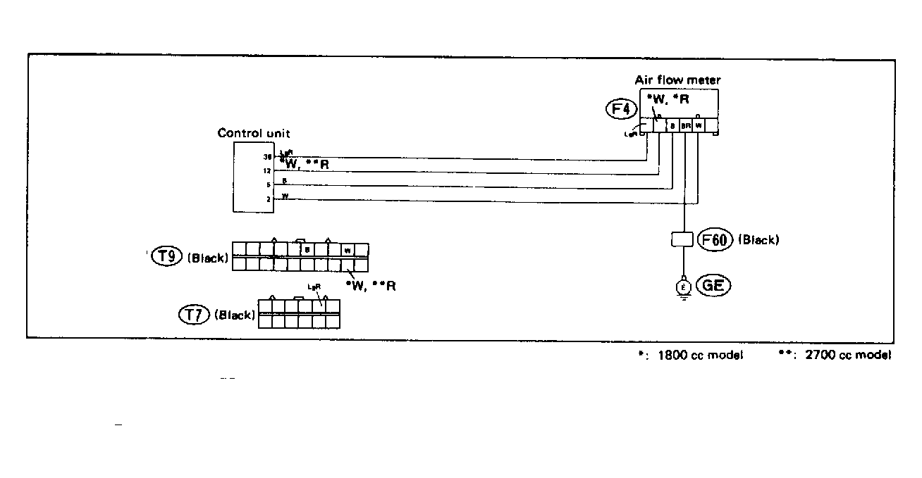
Fig 1: Trouble Code 24: By-Pass Air Control Valve - Wiring Diagram
G118392Courtesy of SUBARU OF AMERICA, INC.
Fig 2: Trouble Code 24: By-Pass Air Control Valve - Flow Chart
G121912Courtesy of SUBARU OF AMERICA, INC.