LEMON Manuals: Even more car manuals for everyone: 1960-2025
Home >> Subaru >> 1989 >> RX Standard >> Repair and Diagnosis >> Engine Performance >> System >> Tests W/Codes - MPFI >> Code Charts >> Code 35
April 5, 2026: LEMON Manuals is launched! Read the announcement.

Code 35

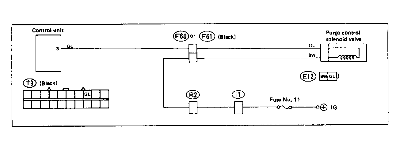
Fig 1: Trouble Code 35: Purge Control Solenoid Valve - Wiring Diagram
G118398Courtesy of SUBARU OF AMERICA, INC.
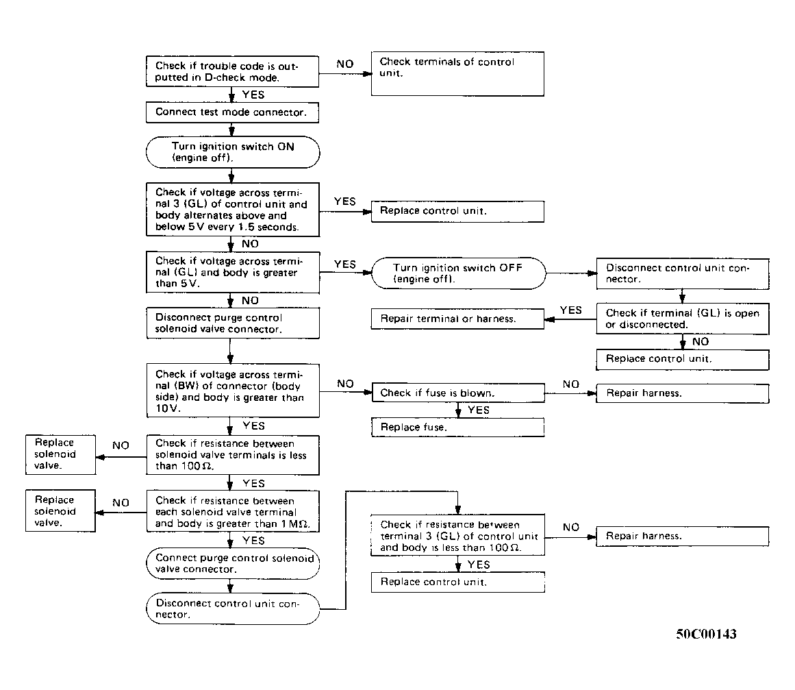
Fig 2: Trouble Code 35: Purge Control Solenoid Valve - Flow Chart
G50C00143Courtesy of SUBARU OF AMERICA, INC.