LEMON Manuals: Even more car manuals for everyone: 1960-2025
Home >> Subaru >> 1990 >> XT-6 2WD L6-2.7L SOHC >> Repair and Diagnosis >> Powertrain Management >> Ignition System >> Relays and Modules - Ignition System >> Ignition Control Module >> Testing and Inspection
April 5, 2026: LEMON Manuals is launched! Read the announcement.

Ignition Control Module: Testing and Inspection

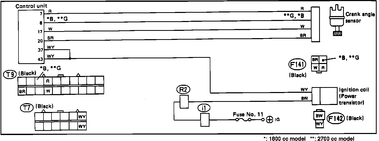
Ignition Control System Schematic:





A faulty ignition system power transistor does not set a trouble code in the on-board diagnostic system. Refer to the schematic diagram and test the system with the diagnostic chart.

Wire color code identification:

L: Blue
B: Black
Y: Yellow
G: Green
R: Red
W: White
Br: Brown
Lg: Light green
Gr: Gray

Ignition Control System Diagnostic Chart (a):




Ignition Control System Diagnostic Chart (b):




Ignition Control System Diagnostic Chart (c):





IGNITION CONTROL SYSTEM DIAGNOSTIC CHARTS