LEMON Manuals: Even more car manuals for everyone: 1960-2025
Home >> Subaru >> 2001 >> Forester L F4-2.5L SOHC >> Repair and Diagnosis >> Powertrain Management >> Computers and Control Systems >> Testing and Inspection >> Symptom Related Diagnostic Procedures >> Diagnostics For Engine Starting Failure >> Control Module Power Supply and Ground Line
April 5, 2026: LEMON Manuals is launched! Read the announcement.

Control Module Power Supply and Ground Line

C: CONTROL MODULE POWER SUPPLY AND GROUND LINE

CAUTION: After repair or replacement of faulty parts, conduct CLEAR MEMORY MODE and INSPECTION MODE.




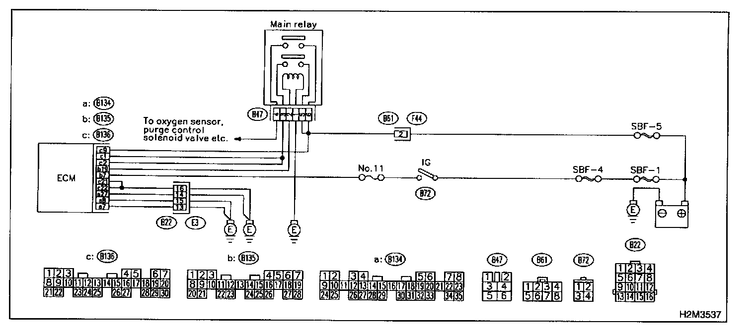
WIRING DIAGRAM

8C1: CHECK MAIN RELAY.
1. Turn the ignition switch to OFF.
2. Remove main relay.
3. Connect battery to main relay terminals No.1 and No.2.




4. Measure resistance between main relay terminals.

CHECK: Is the resistance less than 10 Ohms?

YES: Go to step 8C2.

NO: Replace main relay.

8C2: CHECK MAIN RELAY.




Measure resistance between main relay terminals.

CHECK: Is the resistance less than 10 Ohms?

YES:
Go to step 8C3.

NO: Replace main relay.

8C3: CHECK GROUND CIRCUIT OF ECM.
1. Disconnect connector from ECM.




2. Measure resistance of harness between ECM and chassis ground.

CHECK: Is the resistance less than 5 Ohms?

YES: Go to step 8C4.

NO: Repair open circuit in harness between ECM connector and engine grounding terminal.

8C4: CHECK INPUT VOLTAGE OF ECM.




Measure voltage between ECM connector and chassis ground.

CHECK: Is the voltage more than 10 V?

YES: Go to step 8C5.

NO: Repair open or ground short circuit of power supply circuit.

8C5: CHECK INPUT VOLTAGE OF ECM.
1. Turn ignition switch to ON.




2. Measure voltage between ECM connector and chassis ground.

CHECK: Is the voltage more than 10 V?

YES: Go to step 8C6.

NO: Repair open or ground short circuit of power supply circuit.

8C6: CHECK HARNESS BETWEEN ECM AND MAIN RELAY CONNECTOR.
1. Turn ignition switch to OFF.




2. Measure resistance between ECM and chassis ground.

CHECK: Is the resistance more than 1 MOhms?

YES: Go to step 8C7.

NO: Repair ground short circuit in harness between ECM connector and main relay connector, then replace ECM.

8C7: CHECK OUTPUT VOLTAGE FROM ECM.
1. Connect connector to ECM.
2. Turn ignition switch to ON.




3. Measure voltage between ECM connector and chassis ground.

CHECK: Is the voltage more than 10 V?

YES: Go to step 8C8.

NO: Replace ECM.

8C8: CHECK INPUT VOLTAGE OF MAIN RELAY.




Check voltage between main relay connector and chassis ground.

CHECK: Is the voltage more than 10 V?

YES: Go to step 8C9.

NO: Repair open circuit in harness between ECM connector and main relay connector.

8C9: CHECK GROUND CIRCUIT OF MAIN RELAY.
1. Turn ignition switch to OFF.




2. Measure resistance between main relay connector and chassis ground.

CHECK: Is the resistance less than 5 Ohms?

YES: Go to step 8C10.

NO: Repair open circuit between main relay and chassis ground.

8C10: CHECK INPUT VOLTAGE OF MAIN RELAY.




Measure voltage between main relay connector and chassis ground.

CHECK: Is the voltage more than 10 V?

YES: Go to step 8C11.

NO: Repair open or ground short circuit in harness of power supply circuit.

8C11: CHECK INPUT VOLTAGE OF ECM.
1. Connect main relay connector.
2. Turn ignition switch to ON.




3. Measure voltage between ECM connector and chassis ground.

CHECK: Is the voltage more than 10 V?

YES: Check ignition control system.

NO: Repair open or ground short circuit in harness between ECM connector and main relay connector.